HOME > Á¦¾à/À¯Åë |
|
ÇÁ¸°Æ® |
±â»ç¸ñ·Ï |
l |
ÀÌÀü±Û |
´ÙÀ½±Û |
| À¯ºñÄɾî, '½ÃÀåºÐ¼®' ¼ºñ½º ·ÐĪ |
|
| °æÀï»ç Ȱµ¿ ÇÑ´«¿¡ È®ÀÎ ¹× ½Ç½Ã°£ ¸ð´ÏÅ͸µ °¡´É |
|
|
|
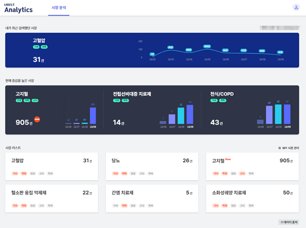
µðÁöÅÐ ÇコÄÉ¾î ¼Ö·ç¼Ç ´ëÇ¥±â¾÷ À¯ºñÄɾî´Â ÀÚ»çÀÇ ÀǾàǰ Åë°è µ¥ÀÌÅÍ¿øÀÎ ºÐ¼® ¼Ö·ç¼Ç ¡®UBIST Analytics¡¯°¡ °æÀï»ç Ȱµ¿À» ½Ç½Ã°£À¸·Î ¸ð´ÏÅ͸µ ÇÒ ¼ö ÀÖ´Â ¡®½ÃÀåºÐ¼®¡¯ ¼ºñ½º¸¦ ¼±º¸¿´´Ù°í 6ÀÏ ¹àÇû´Ù.
¡®UBIST Analytics¡¯´Â Àü¹®ÀǾàǰ, ¼ººÐ, ºê·£µå, ¾àǰ µî ¿ø¿Üó¹æ ÀǾàǰÀÇ Åë°è °á°ú°ª¿¡ ´ëÇØ ½ÉÃþ µ¥ÀÌÅÍ ºÐ¼®À» Á¦°øÇÏ´Â ¼ºñ½º·Î, Áö³ÇØ 2¿ù ±¹³» óÀ½ Ãâ½ÃµÆ´Ù.
À̹ø¿¡ »õ·Ó°Ô ¼±º¸ÀÌ´Â ¡®½ÃÀåºÐ¼®¡¯ ¼ºñ½º´Â ºñÁî´Ï½º ÀÎÅÚ¸®Àü½º ¼Ö·ç¼Ç(Business Intelligence Solution, BI)°ú ½Ç½Ã°£ ¼öÁý ¹× ¸ÅĪ ½Ã½ºÅÛÀ» Ȱ¿ëÇØ Á¦¾à»ç°¡ °æÀï»çÀÇ È°µ¿À» ½Ç½Ã°£À¸·Î ¸ð´ÏÅ͸µÇϰí ÇÑ´«¿¡ º¼ ¼ö ÀÖ´Â ´ë½Ãº¸µå¸¦ Á¦°øÇÑ´Ù.
¼¼ºÎÀûÀ¸·Î ¡â³»°¡ ÃÖ±Ù °Ë»öÇß´ø ½ÃÀå ¡âÇöÀç Áõ°¡À²ÀÌ ³ôÀº ½ÃÀå ¡â ½ÃÀå ¸®½ºÆ® µî °æÀï ½ÃÀå Àüü¸¦ ÇÑ´«¿¡ Á¶¸ÁÇÏ´Â °ÍÀº ¹°·Ð ¼Ò¼Û ÆÇ°á, ƯÇã À̽´ µî ½ÃÀ庰 À̽´ 9°¡Áö¿Í ÀÎÇã°¡, ±Þ¿© ÁßÁö µî ¾àǰ º° À̽´ 13°¡Áö µî ¼¼ºÐÈµÈ ºÐ¼®ÀÌ °¡´ÉÇÏ´Ù.
ƯÈ÷ À¯ºñÄɾî´Â Á¦¾à»ç°¡ ±Ã±ÝÇØÇÏ´Â °æÀï»ç ¸¶ÄÉÆÃ ºÐ¼® ±â´ÉÀ» °ÈÇß´Ù. »ç¿ëÀÚ´Â °æÀï»ç°¡ ¾î¶² Ű´ÚÅÍ(Key Doctor)¿Í ¸¶ÄÉÆÃ È°µ¿À» ÇÏ´ÂÁö È®ÀÎ °¡´ÉÇÏ°í º°µµ·Î ½Ã°£À» µé¿© ÀǾàǰ °í½Ã Á¤º¸¸¦ µ¥ÀÌÅÍ º£À̽ºÈ ÇÒ ÇÊ¿ä ¾øÀÌ ´ë½Ãº¸µå ³»¿¡¼ ¿øÇÏ´Â Á¤º¸¸¦ ã¾Æ³¾ ¼ö ÀÖ´Ù.
ÀÌ·¸µí UBIST Analytics ¡®½ÃÀåºÐ¼®¡¯ ¼ºñ½º µµÀÔÀ» ÅëÇØ Á¦¾à»ç´Â °ú°Å¿Í ÇöÀç ±×¸®°í ¾ÕÀ¸·Î ÁøÇàµÉ ƯÇã ¸¸·á ¹× ÀÓ»ó ÇöȲ µîÀÇ ½ÃÀå À̽´±îÁö ÇÑ´«¿¡ ÆÄ¾ÇÇÔÀ¸·Î½á °æÀï ½ÃÀåÀÇ º¯È¸¦ Àü¸Á ÇØ º¼ ¼ö ÀÖ°í, ÇâÈÄ ´ëÀÀÇØ¾ß ÇÒ Àü·«ÀÌ ¹«¾ùÀÎÁö ¼±Á¦ÀûÀ¸·Î °ËÅäÇÏ°í ½ÇÇà ÇÒ ¼ö ÀÖ´Ù.
¶ÇÇÑ, ´Ù¾çÇÑ À¥»çÀÌÆ®¿¡ ºÐ»êµÈ Á¤º¸¸¦ º°µµ °¡°ø ¾øÀÌ Áï½Ã Ȱ¿ëÀÌ °¡´ÉÇØ ¸®¼Ä¡ ¾÷¹« ½Ã°£À» ȹ±âÀûÀ¸·Î ´ÜÃàÇÏ¿© ¸¶ÄÉÆÃ Àü·«À» ¼ö¸³ÇÏ°í ½ÇÇàÇÏ´Â µî ´õ Áß¿äÇÑ ÀÏ¿¡ ½Ã°£À» ÁýÁß ÅõÀÔÇÒ ¼ö ÀÖ´Ù.
ÀÌ»ó°æ À¯ºñÄÉ¾î ´ëÇ¥ÀÌ»ç´Â ¡°ÀÌ¹Ì Á¦¾à»ç 100¿© °÷¿¡¼ »ç¿ë ÁßÀÎ ÀǾàǰ Åë°è µ¥ÀÌÅÍÁ¦°ø ¼Ö·ç¼ÇÀÎ ¡®UBIST Pharmacy¡¯¿Í À̹ø ½ÅÁ¦Ç°ÀÎ ¡®UBIST Analytics¡¯ÀÇ ¡®½ÃÀåºÐ¼®¡¯ ¼ºñ½º¸¦ ÇÔ²² »ç¿ëÇÑ´Ù¸é Á¦¾à ½ÃÀå ³» ÀλçÀÌÆ®¸¦ ³ôÀÌ°í ¾÷¹« È¿À²È¿¡ Å« µµ¿òÀÌ µÉ °Í¡±À̶ó°í °Á¶Çß´Ù.
ÇÑÆí, ¡®UBIST Analytics¡¯ ¼ºñ½º °ü·Ã ¹®ÀÇ´Â TEAMUBIST@ubcare.co.kr¸¦ ÅëÇØ °¡´ÉÇÏ´Ù.
[³ë¿ë¼® ±âÀÚ] ys339@daum.net
|
| [¼ºÀκ´´º½º] ±â»çÀÔ·Â 2024-03-06, 12:16 |
|
|
| - Copyrights ¨Ï ÀÎÅͳÝÁß¼Òº´¿ø & ihospitals.co.kr, ¹«´Ü ÀüÀç ¹× Àç¹èÆ÷ ±ÝÁö - |
|
| ±â»çÁ¦°ø [ÀÎÅͳÝÁß¼Òº´¿ø] |
|
|
|
|
|
 |
|
|
|